Strange behavior of graph widget legend values

XMLWordPrintable

    • Sprint candidates, S24-W32/33, S24-W34/35, S24-W38/39, S24-W42/43, S24-W44/45, S24-W50/51/52/1, S25-W4/5, S25-W8/9, S25-W28/29, S25-W50/51/52/01, S26-W04/05
    • 0.5

      Steps to reproduce:

      1. Send values to item
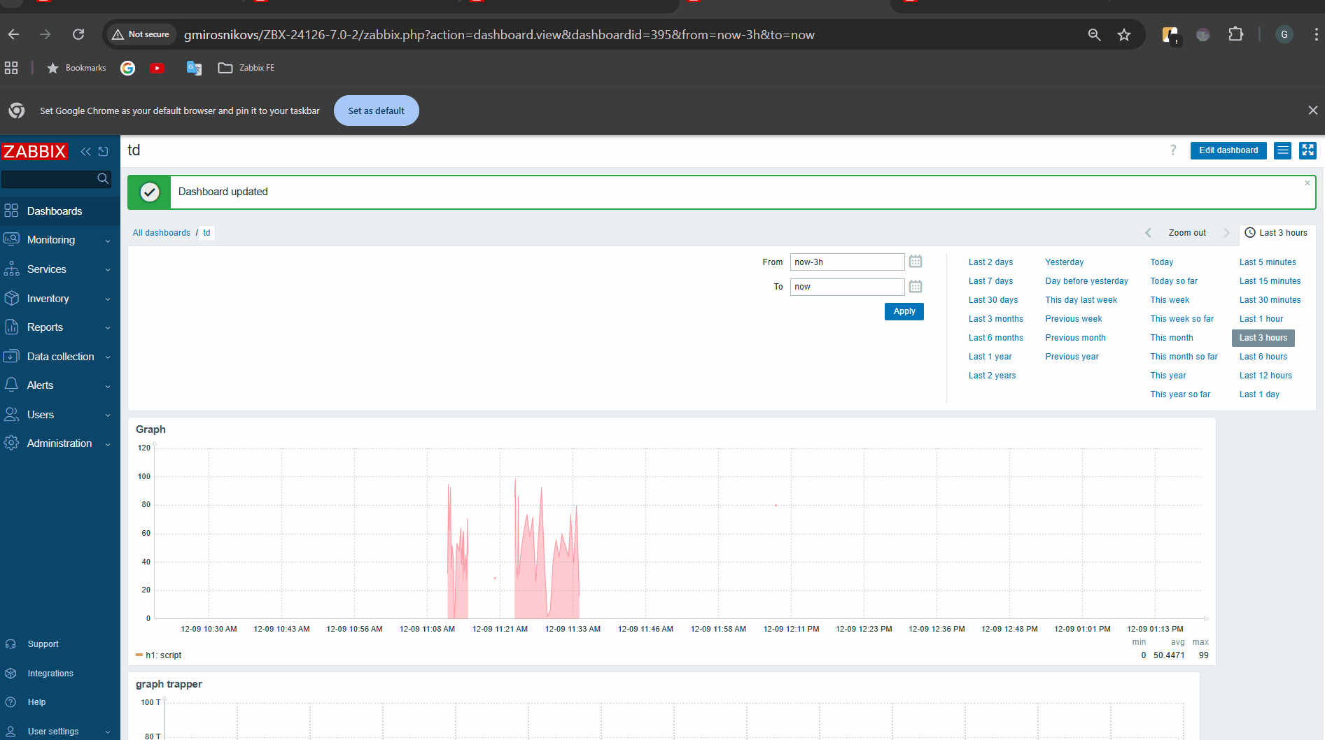
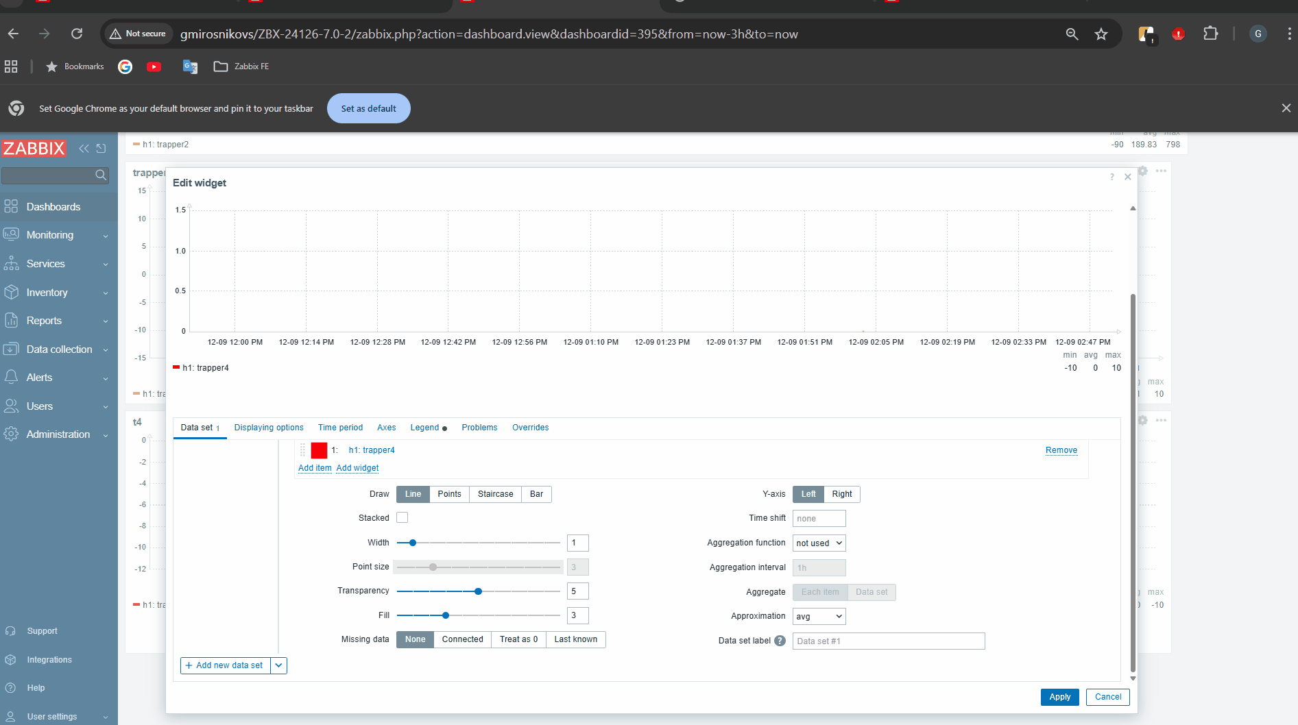
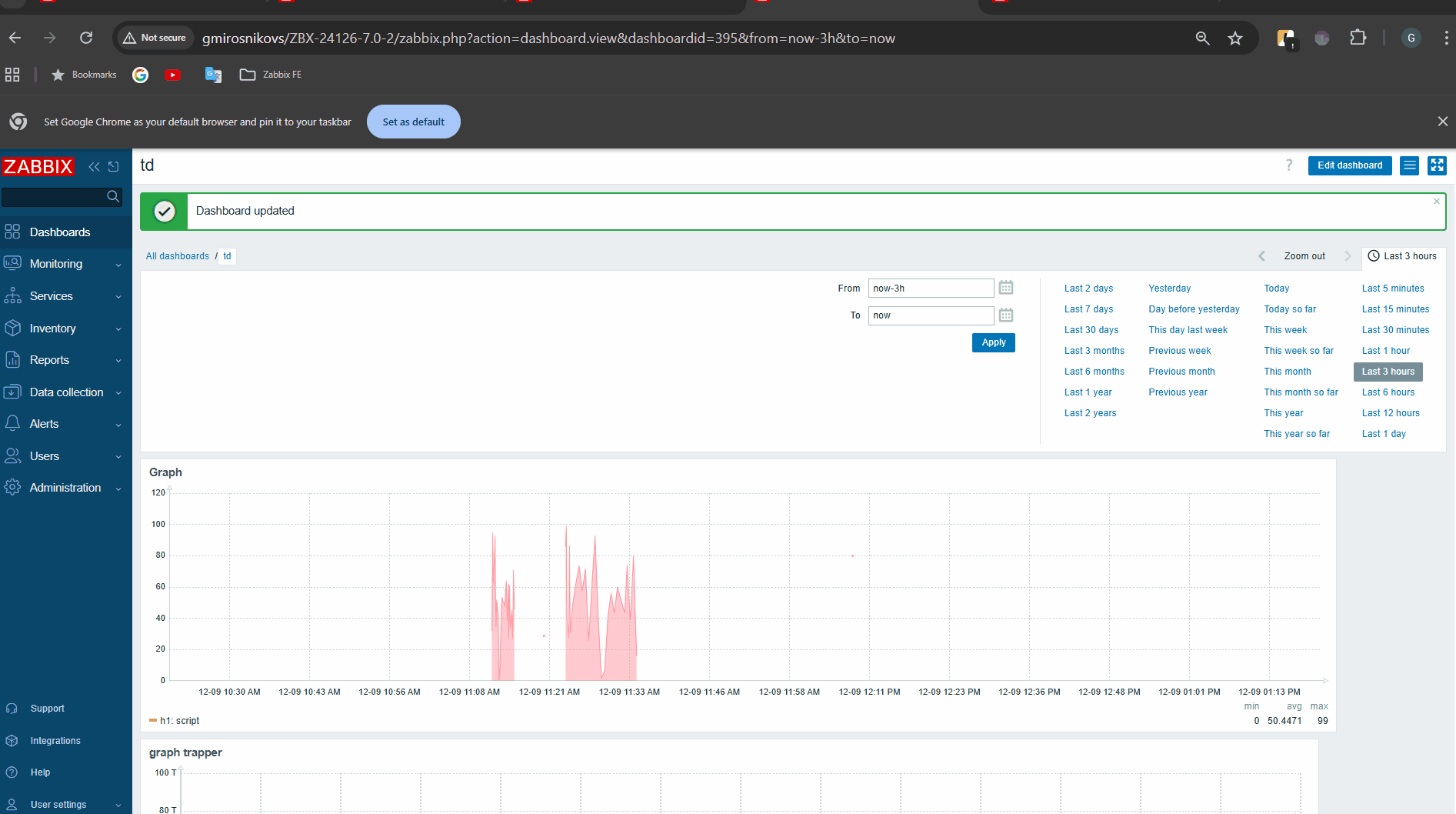
      2. Create graph widget, add legend with displayed values
      3. Open widget configuration form, update widget, open form, close the form etc. (see video) and observe, how the values in legend change.

      Note: Values used while testing:

      Result:
      See video: graph widget values.mp4 
      Expected:
      I suppose the expected result is that values are not changing when edit form is opened or closed.

        1. approximation.gif
          approximation.gif
          2.12 MB
        2. avg.gif
          avg.gif
          1.74 MB
        3. avg-1.gif
          avg-1.gif
          1.74 MB
        4. axesLeftRigthDifferentNumbers.gif
          axesLeftRigthDifferentNumbers.gif
          2.44 MB
        5. graph widget values.mp4
          6.68 MB
        6. image-2024-02-20-15-21-29-531.png
          image-2024-02-20-15-21-29-531.png
          11 kB
        7. image-2025-12-09-13-14-10-226.png
          image-2025-12-09-13-14-10-226.png
          50 kB
        8. image-2025-12-09-16-01-23-439.png
          image-2025-12-09-16-01-23-439.png
          11 kB
        9. image-2025-12-09-16-05-53-485.png
          image-2025-12-09-16-05-53-485.png
          59 kB
        10. image-2025-12-09-16-15-24-087.png
          image-2025-12-09-16-15-24-087.png
          58 kB
        11. image-2025-12-10-13-12-58-016.png
          image-2025-12-10-13-12-58-016.png
          30 kB
        12. image-2025-12-10-13-18-27-752.png
          image-2025-12-10-13-18-27-752.png
          23 kB
        13. image-2025-12-10-13-28-04-631.png
          image-2025-12-10-13-28-04-631.png
          16 kB
        14. image-2025-12-10-13-29-16-908.png
          image-2025-12-10-13-29-16-908.png
          16 kB
        15. image-2025-12-10-13-31-22-744.png
          image-2025-12-10-13-31-22-744.png
          24 kB
        16. image-2025-12-10-14-31-17-730.png
          image-2025-12-10-14-31-17-730.png
          5 kB
        17. LegendNumbersEdit.gif
          LegendNumbersEdit.gif
          1.67 MB

            Assignee:
            Gregory Chalenko
            Reporter:
            Eliza Sekace (Inactive)
            Team C
            Votes:
            0 Vote for this issue
            Watchers:
            6 Start watching this issue

              Created:
              Updated:

                Estimated:
                Original Estimate - Not Specified
                Not Specified
                Remaining:
                Remaining Estimate - 0h
                0h
                Logged:
                Time Spent - 32.5h
                32.5h