-
Type:
Problem report
-
Resolution: Commercial support required
-
Priority:
Trivial
-
None
-
Affects Version/s: 7.4.0
-
Component/s: Agent2 plugin (G)
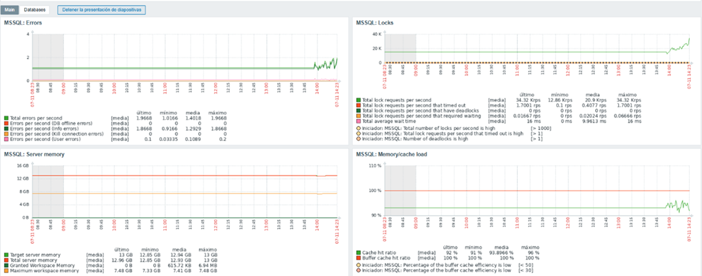
Si estas necesitando monitorear bases de datos con Microsoft SQL Server en versiones 2017/2019/2022 en algunos casos con las nuevas versiones de los agentes de Zabbix (7.4.0) y Plugins (7.4.0) puede que te aparezca el siguiente error "Unknown metric mssql.version".
Como tarea se recomienda previamente chequear los puertos del Zabbix Agent2, que el usuario de monitoreo (zbx_user) posea permisos sobre las instancias de las DBs, que los parámetros MACRO estén correctamente configurados desde el Front-End pero un nuevo actor puede aparecer en toda esta historia y ese actor se me ha presentado.
Aplicando el siguiente comando con Powershell con permisos de administador : zabbix_agent2.exe -t mssql.version eh dado con el origen de este problema, pero para aquellos que no estén familiarizados, para que sirve este comando?
Este comando sirve para probar manualmente si el Zabbix Agent 2 puede recolectar la métrica mssql.version, que representa la versión del motor SQL Server al que está conectado el plugin MSSQL.
Cual fue el error detectado ? "Falla en Plugin NVIDIA"
Por qué se da este error?
Zabbix Agent 2 intenta cargar todos los plugins habilitados y si uno falla (como el de NVIDIA) puede impedir que el agente arranque o registre otros plugins como el de MSSQL. Es un comportamiento conocido en versiones recientes!!!
La pregunta del millón como lo soluciono?
Facil, deshabilitar el plugin NVIDIA.
Para esto tendremos que ir a la siguiente ruta C:\Program Files\Zabbix Agent 2\zabbix_agent2.d, abrir con un editor el archivo de configuración y comentar la siguiente línea hashtag#Plugins.NVIDIA.System.Path=C:\Program Files\Zabbix Agent 2\zabbix-agent2-plugin-nvidia-gpu.exe
Como último paso es necesario reiniciar el servicio del Zabbix Agent2 y al cabo de unos minutos obtendremos las métricas en nuestro Dashboard de Zabbix.



