Error in graphs after update to 7.4.4

XMLWordPrintable

    • Type: Problem report
    • Resolution: Duplicate
    • Priority: Trivial
    • None
    • Affects Version/s: 7.4.4
    • Component/s: None
    • None

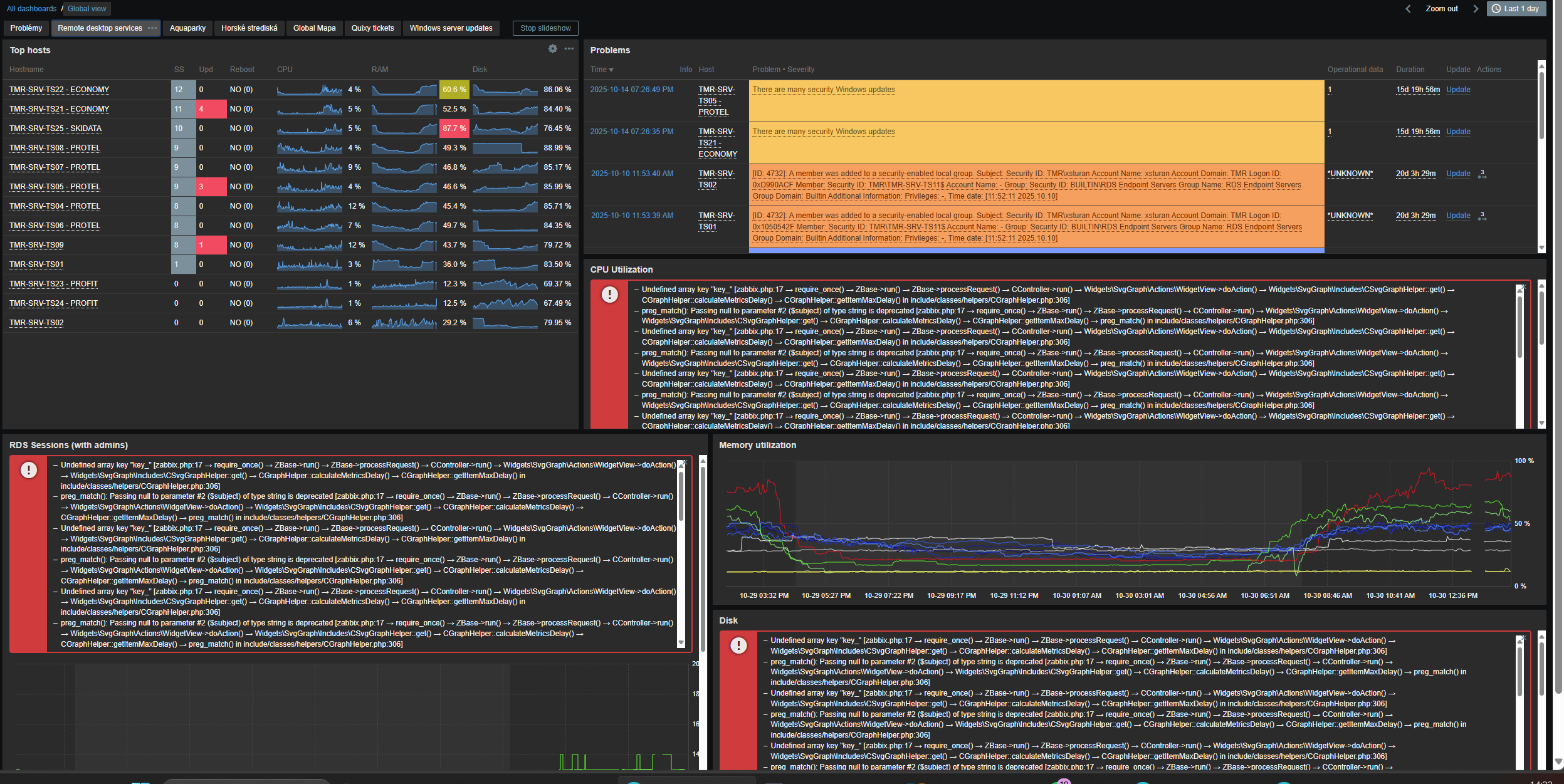
      * Undefined array key "key_" [zabbix.php:17 → require_once() → ZBase->run() → ZBase->processRequest() → CController->run() → Widgets\SvgGraph\Actions\WidgetView->doAction() → Widgets\SvgGraph\Includes\CSvgGraphHelper::get() → CGraphHelper::calculateMetricsDelay() → CGraphHelper::getItemMaxDelay() in include/classes/helpers/CGraphHelper.php:306]
       * preg_match(): Passing null to parameter #2 ($subject) of type string is deprecated [zabbix.php:17 → require_once() → ZBase->run() → ZBase->processRequest() → CController->run() → Widgets\SvgGraph\Actions\WidgetView->doAction() → Widgets\SvgGraph\Includes\CSvgGraphHelper::get() → CGraphHelper::calculateMetricsDelay() → CGraphHelper::getItemMaxDelay() → preg_match() in include/classes/helpers/CGraphHelper.php:306]
       * Undefined array key "key_" [zabbix.php:17 → require_once() → ZBase->run() → ZBase->processRequest() → CController->run() → Widgets\SvgGraph\Actions\WidgetView->doAction() → Widgets\SvgGraph\Includes\CSvgGraphHelper::get() → CGraphHelper::calculateMetricsDelay() → CGraphHelper::getItemMaxDelay() in include/classes/helpers/CGraphHelper.php:306]
       * preg_match(): Passing null to parameter #2 ($subject) of type string is deprecated [zabbix.php:17 → require_once() → ZBase->run() → ZBase->processRequest() → CController->run() → Widgets\SvgGraph\Actions\WidgetView->doAction() → Widgets\SvgGraph\Includes\CSvgGraphHelper::get() → CGraphHelper::calculateMetricsDelay() → CGraphHelper::getItemMaxDelay() → preg_match() in include/classes/helpers/CGraphHelper.php:306]
       * Undefined array key "key_" [zabbix.php:17 → require_once() → ZBase->run() → ZBase->processRequest() → CController->run() → Widgets\SvgGraph\Actions\WidgetView->doAction() → Widgets\SvgGraph\Includes\CSvgGraphHelper::get() → CGraphHelper::calculateMetricsDelay() → CGraphHelper::getItemMaxDelay() in include/classes/helpers/CGraphHelper.php:306]
       * preg_match(): Passing null to parameter #2 ($subject) of type string is deprecated [zabbix.php:17 → require_once() → ZBase->run() → ZBase->processRequest() → CController->run() → Widgets\SvgGraph\Actions\WidgetView->doAction() → Widgets\SvgGraph\Includes\CSvgGraphHelper::get() → CGraphHelper::calculateMetricsDelay() → CGraphHelper::getItemMaxDelay() → preg_match() in include/classes/helpers/CGraphHelper.php:306]
       * Undefined array key "key_" [zabbix.php:17 → require_once() → ZBase->run() → ZBase->processRequest() → CController->run() → Widgets\SvgGraph\Actions\WidgetView->doAction() → Widgets\SvgGraph\Includes\CSvgGraphHelper::get() → CGraphHelper::calculateMetricsDelay() → CGraphHelper::getItemMaxDelay() in include/classes/helpers/CGraphHelper.php:306]
       * preg_match(): Passing null to parameter #2 ($subject) of type string is deprecated [zabbix.php:17 → require_once() → ZBase->run() → ZBase->processRequest() → CController->run() → Widgets\SvgGraph\Actions\WidgetView->doAction() → Widgets\SvgGraph\Includes\CSvgGraphHelper::get() → CGraphHelper::calculateMetricsDelay() → CGraphHelper::getItemMaxDelay() → preg_match() in include/classes/helpers/CGraphHelper.php:306]
       * Undefined array key "key_" [zabbix.php:17 → require_once() → ZBase->run() → ZBase->processRequest() → CController->run() → Widgets\SvgGraph\Actions\WidgetView->doAction() → Widgets\SvgGraph\Includes\CSvgGraphHelper::get() → CGraphHelper::calculateMetricsDelay() → CGraphHelper::getItemMaxDelay() in include/classes/helpers/CGraphHelper.php:306]
       * preg_match(): Passing null to parameter #2 ($subject) of type string is deprecated [zabbix.php:17 → require_once() → ZBase->run() → ZBase->processRequest() → CController->run() → Widgets\SvgGraph\Actions\WidgetView->doAction() → Widgets\SvgGraph\Includes\CSvgGraphHelper::get() → CGraphHelper::calculateMetricsDelay() → CGraphHelper::getItemMaxDelay() → preg_match() in include/classes/helpers/CGraphHelper.php:306]
       * Undefined array key "key_" [zabbix.php:17 → require_once() → ZBase->run() → ZBase->processRequest() → CController->run() → Widgets\SvgGraph\Actions\WidgetView->doAction() → Widgets\SvgGraph\Includes\CSvgGraphHelper::get() → CGraphHelper::calculateMetricsDelay() → CGraphHelper::getItemMaxDelay() in include/classes/helpers/CGraphHelper.php:306]
       * preg_match(): Passing null to parameter #2 ($subject) of type string is deprecated [zabbix.php:17 → require_once() → ZBase->run() → ZBase->processRequest() → CController->run() → Widgets\SvgGraph\Actions\WidgetView->doAction() → Widgets\SvgGraph\Includes\CSvgGraphHelper::get() → CGraphHelper::calculateMetricsDelay() → CGraphHelper::getItemMaxDelay() → preg_match() in include/classes/helpers/CGraphHelper.php:306]
       * Undefined array key "key_" [zabbix.php:17 → require_once() → ZBase->run() → ZBase->processRequest() → CController->run() → Widgets\SvgGraph\Actions\WidgetView->doAction() → Widgets\SvgGraph\Includes\CSvgGraphHelper::get() → CGraphHelper::calculateMetricsDelay() → CGraphHelper::getItemMaxDelay() in include/classes/helpers/CGraphHelper.php:306]
       * preg_match(): Passing null to parameter #2 ($subject) of type string is deprecated [zabbix.php:17 → require_once() → ZBase->run() → ZBase->processRequest() → CController->run() → Widgets\SvgGraph\Actions\WidgetView->doAction() → Widgets\SvgGraph\Includes\CSvgGraphHelper::get() → CGraphHelper::calculateMetricsDelay() → CGraphHelper::getItemMaxDelay() → preg_match() in include/classes/helpers/CGraphHelper.php:306]
       * Undefined array key "key_" [zabbix.php:17 → require_once() → ZBase->run() → ZBase->processRequest() → CController->run() → Widgets\SvgGraph\Actions\WidgetView->doAction() → Widgets\SvgGraph\Includes\CSvgGraphHelper::get() → CGraphHelper::calculateMetricsDelay() → CGraphHelper::getItemMaxDelay() in include/classes/helpers/CGraphHelper.php:306]
       * preg_match(): Passing null to parameter #2 ($subject) of type string is deprecated [zabbix.php:17 → require_once() → ZBase->run() → ZBase->processRequest() → CController->run() → Widgets\SvgGraph\Actions\WidgetView->doAction() → Widgets\SvgGraph\Includes\CSvgGraphHelper::get() → CGraphHelper::calculateMetricsDelay() → CGraphHelper::getItemMaxDelay() → preg_match() in include/classes/helpers/CGraphHelper.php:306]
       * Undefined array key "key_" [zabbix.php:17 → require_once() → ZBase->run() → ZBase->processRequest() → CController->run() → Widgets\SvgGraph\Actions\WidgetView->doAction() → Widgets\SvgGraph\Includes\CSvgGraphHelper::get() → CGraphHelper::calculateMetricsDelay() → CGraphHelper::getItemMaxDelay() in include/classes/helpers/CGraphHelper.php:306]
       * preg_match(): Passing null to parameter #2 ($subject) of type string is deprecated [zabbix.php:17 → require_once() → ZBase->run() → ZBase->processRequest() → CController->run() → Widgets\SvgGraph\Actions\WidgetView->doAction() → Widgets\SvgGraph\Includes\CSvgGraphHelper::get() → CGraphHelper::calculateMetricsDelay() → CGraphHelper::getItemMaxDelay() → preg_match() in include/classes/helpers/CGraphHelper.php:306]
       * Undefined array key "key_" [zabbix.php:17 → require_once() → ZBase->run() → ZBase->processRequest() → CController->run() → Widgets\SvgGraph\Actions\WidgetView->doAction() → Widgets\SvgGraph\Includes\CSvgGraphHelper::get() → CGraphHelper::calculateMetricsDelay() → CGraphHelper::getItemMaxDelay() in include/classes/helpers/CGraphHelper.php:306]
       * preg_match(): Passing null to parameter #2 ($subject) of type string is deprecated [zabbix.php:17 → require_once() → ZBase->run() → ZBase->processRequest() → CController->run() → Widgets\SvgGraph\Actions\WidgetView->doAction() → Widgets\SvgGraph\Includes\CSvgGraphHelper::get() → CGraphHelper::calculateMetricsDelay() → CGraphHelper::getItemMaxDelay() → preg_match() in include/classes/helpers/CGraphHelper.php:306]
      

            Assignee:
            Zabbix Support Team
            Reporter:
            Priechodsky Dušan
            Votes:
            5 Vote for this issue
            Watchers:
            7 Start watching this issue

              Created:
              Updated:
              Resolved: