Add approximation (mix,avg, max) to Graph widget legend

XMLWordPrintable

    • Type: Change Request
    • Resolution: Unresolved
    • Priority: Trivial
    • None
    • Affects Version/s: None
    • Component/s: Frontend (F)
    • None

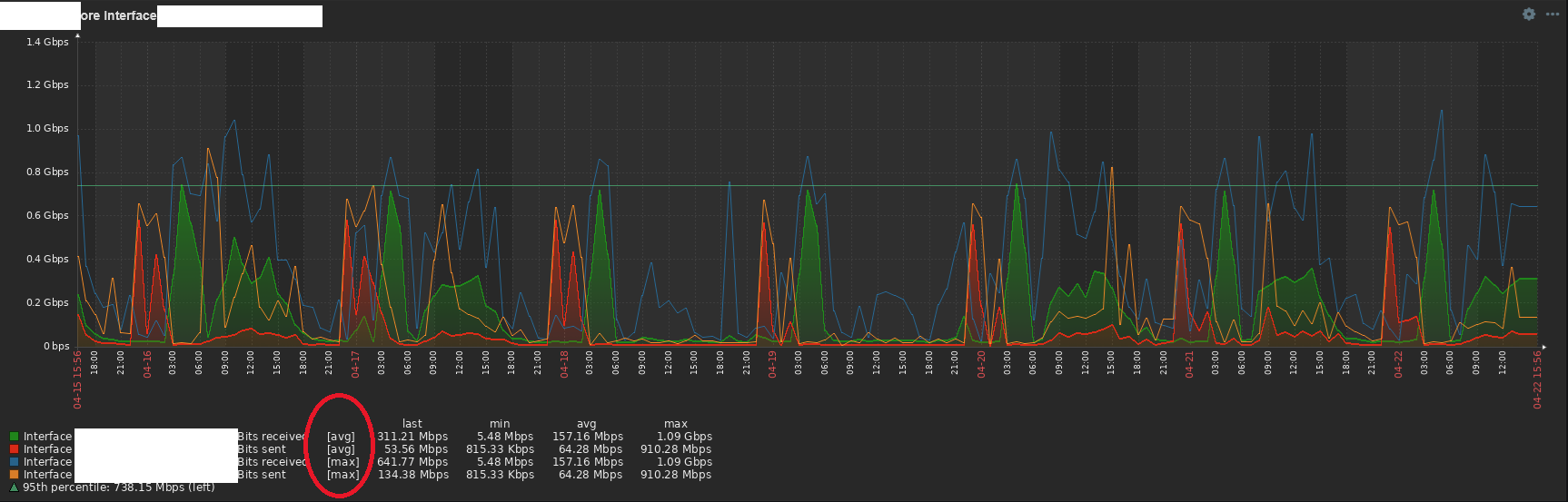
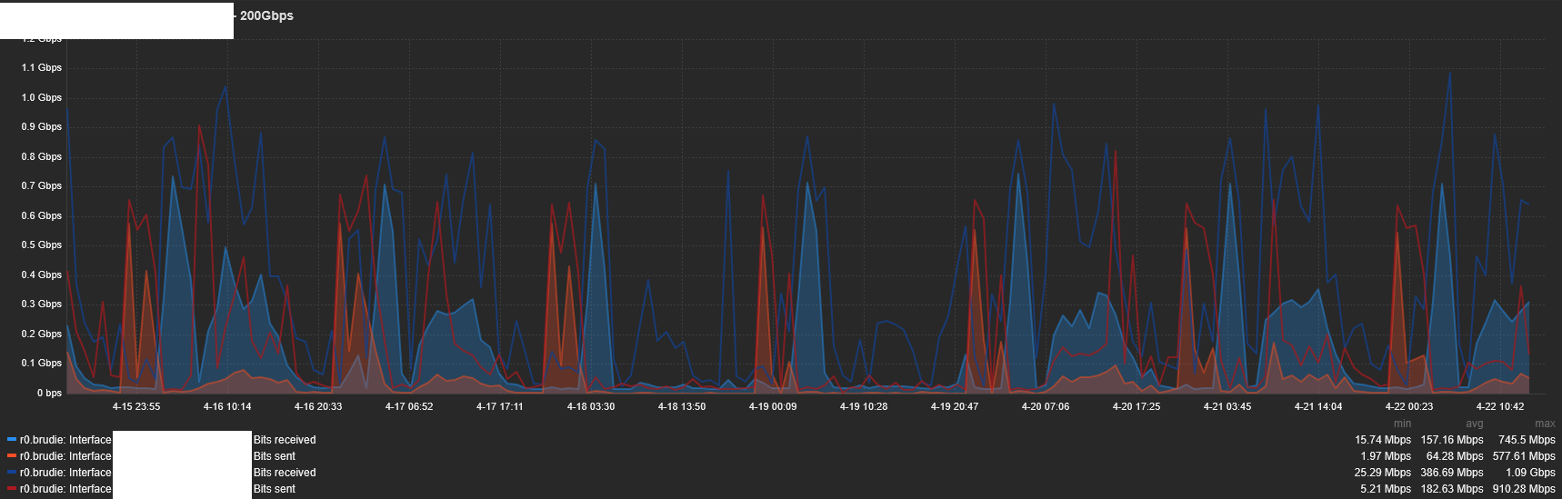
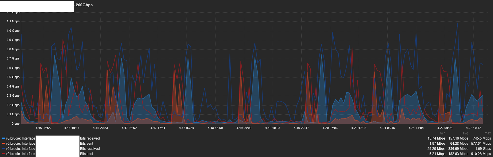
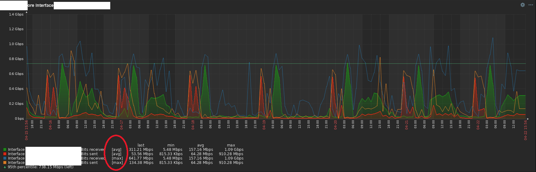
      "We are creating a graph using the graph widget where we are using the same item twice: once for having the average approximation values and once for having the maximum approximation values.
      This is important for traffic graphs, because you want to see your average traffic when looking, but you also want to see your peak traffic. Because sometimes these 2 values can be totally different.
      Unfortunately the items are just displayed with exactly the same name twice in the legend. And it's not possible to rename it.
      However, in the classical graphs this is done how it should, with [avg] or [max] behind it.
      So the feature request is very simple: can this behavior be implemented in the graphs widget like it is in classical graphs widget?"

      Please add legend option like: 'Show approximation function'.

      Classic graph:

      New graph widget, which doesn't support this:

        1. image1.png
          image1.png
          277 kB
        2. image4.png
          image4.png
          257 kB

            Assignee:
            Valdis Murzins
            Reporter:
            Edgar Akhmetshin
            Votes:
            1 Vote for this issue
            Watchers:
            2 Start watching this issue

              Created:
              Updated: