-
Type:
Problem report
-
Resolution: Fixed
-
Priority:
Major
-
Affects Version/s: 7.4.5
-
Component/s: Frontend (F)
-
None
-
Prev.Sprint, S26-W08/09
-
1
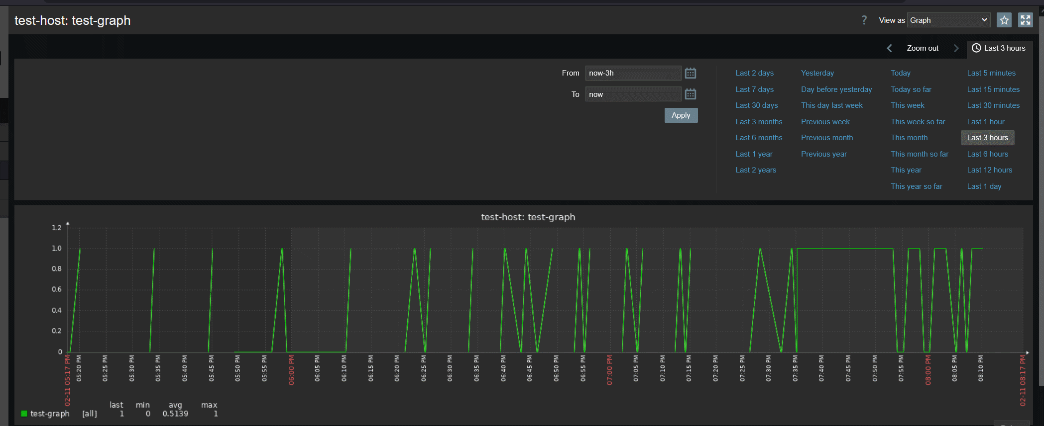
The changes made for issue ZBX-16162 don't resolve the dot connection issue.
I'm using the icmpping data element with a polling interval of 1 minute and prodprocessing set to "discard unchanged 15m."
This is what I get on the "last 3 hours" graph:

If I refresh the page several times in a row, the graph may look different:

